近日,金沙9001以诚为本自主研发的大模型安全防护系统顺利通过网络安全产品测评认证,荣获增强级认证资质,标志着产品在政务领域大模型应用防护能力、安全管控水平上达到行业领先标准,为政务领域大模型应用筑牢安全防线,破解传统防护难题,开启全维度、精细化敏感信息防护新篇章。

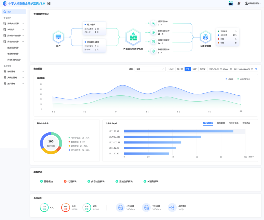
在电子政务领域应用大模型场景中,敏感信息泄露风险始终是核心痛点。传统大模型护栏产品仅能实现基础安全防护,难以适配电子政务领域对敏感信息管控的严苛需求。大模型安全防护系统,以“全流程敏感信息防护,零死角严防敏感信息泄露”为核心,构建起覆盖“输入-访问-输出-全场景兜底”的闭环安全体系,为政务领域大模型合规应用提供专属解决方案。

区别于传统护栏产品的被动防护逻辑,系统精准聚焦电子政务领域核心诉求,实现对用户上传知识的多模态实时化敏感内容筛查。无论是文档、文本等常规内容,还是音视频等多元格式素材,均能在上传环节完成实时检测,从源头阻断敏感信息流入大模型;同时对大模型输出内容同步校验,严防敏感信息意外泄露,真正实现“大模型服务双向安全防护”的刚性防护目标。这一功能彻底解决了党政机关单位使用大模型时“上传有风险、输出无保障”的痛点,让用户可放心依托大模型处理各类业务,兼顾工作效率与信息安全。

针对电子政务领域用户访问权限差异化管理需求,系统打造全流程权限动态管控体系,从访问权限层面杜绝敏感信息跨级泄露。系统可实时根据当前访问用户的等级权限,对大模型输出内容进行精细化权限控制,彻底规避信息越权访问风险;更能精准捕捉用户权限调整动态,若出现用户权限降级情况,立即触发强退机制,强制终止该用户当前访问会话,并永久清空其历史对话数据,实现“等级变、权限变、痕迹清”的全链条管控。这一能力为层级化管理提供技术支撑,确保敏感信息流转始终处于可控范围,化解人员岗位调整带来的敏感信息泄露隐患。

分段泄露敏感信息是大模型安全防护的隐蔽性痛点,传统防护产品难以对多段流式输出内容进行联动检测,给敏感信息泄露留下可乘之机。作为本产品的核心特色功能,系统支持会话窗口大模型输出内容的流式实时检测,更能对多段分散输出内容进行智能拼接、整体校验,精准识别分段传输的敏感信息,从技术层面彻底堵死“分段泄露敏感信息”漏洞。这一创新能力填补了传统防护产品的功能空白,为电子政务领域复杂会话场景提供全方位防护,即便面对隐蔽性极强的泄露手段,也能实现精准拦截、有效预警。

在聚焦电子政务领域专属大模型防护功能的同时,系统兼容传统大模型护栏核心能力,形成“专属防护+基础防护”的全场景安全屏障。针对提示词攻击、越狱攻击等常见安全风险,系统具备精准识别与强力拦截能力,有效抵御各类恶意诱导行为,防止大模型突破安全边界输出违规内容。这种“全场景覆盖”的防护设计,既满足电子政务领域对敏感信息防护的高阶需求,又兼顾大模型常规应用的安全保障,无需额外搭配其他防护产品,大幅降低大模型安全防护系统部署成本与运维复杂度,实现“一套系统、全维防护”。
此次获得增强级网络安全产品测评认证,是对产品安全能力的权威认可,更是我司深耕电子政务领域网络安全的有力见证。未来,我司将持续以电子政务领域实际需求为导向,迭代优化产品功能,打造更具针对性、更安全可靠的大模型防护解决方案,为数字化转型保驾护航,助力大模型在电子政务领域合规、安全、高效应用。